האם אנחנו בפתחו של גל שני?
28.05.20 / 21:50
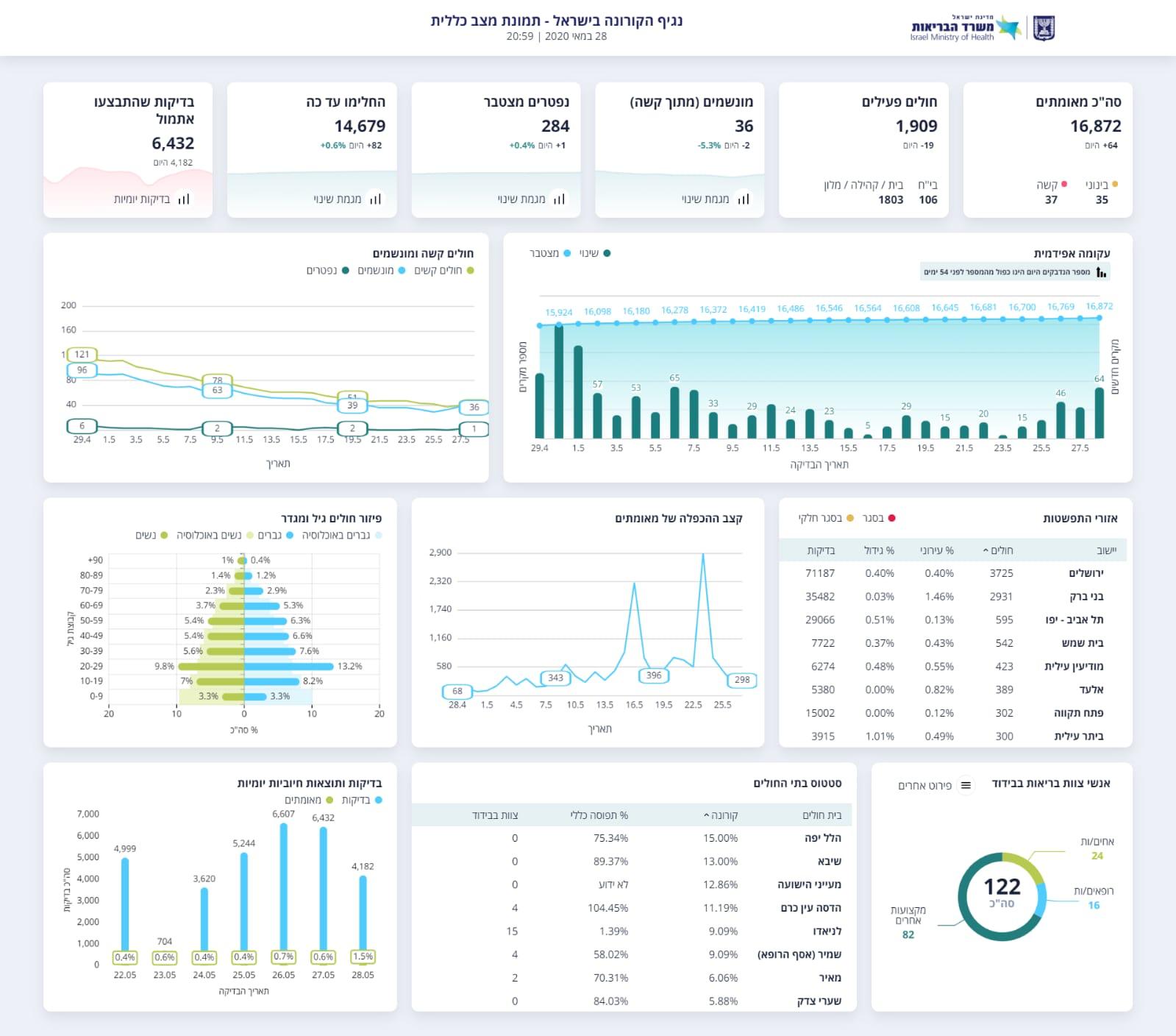
משרד הבריאות מעדכן כי ישנה עליה חריגה יחסית במקרי ההדבקה ב-48 השעות האחרונות. ביממה האחרונה נרשמו 64 מקרים חדשים
במשרד הבריאות עוקבים אחר המספרים ומוקדי התחלואה השונים ומקיימים הערכות מצב כדי לשקול את הצעדים הנדרשים לצורך התמודדות עם העליה בתחלואה.
המשרד שב וקורא לציבור לא להיכנס לשאננות ולהקפיד הקפדה יתרה על ההנחיות. הלך הרוח שהקורונה מאחורינו - אינו נכון.
במשרד קוראים לציבור לשמור על 3 הכללים: הייגינה, עטיית מסיכות וריחוק חברתי - 2 מטרים מאדם לאדם. אי שמירה על הכללים הם אחד אחד מהגורמים העיקריים לעלייה בתחלואה.
ההקלות בפעילות לא באות על חשבון כללי הריחוק החברתי ועטיית מסכות אלא להיפך.

אנו מכבדים זכויות יוצרים ועושים מאמץ לאתר את בעלי הזכויות בצילומים המגיעים לידינו. אם זיהיתים בפרסומינו צילום שיש לכם זכויות בו, אתם רשאים לפנות אלינו ולבקש לחדול מהשימוש באמצעות כתובת המייל:[email protected]
